識別並修復雲端錯誤設定
Identify and fix misconfigurations with ease. Cloud misconfigurations, like open storage buckets, overly permissive roles or insecure network settings, are a leading cause of breaches, compliance failures and data loss. Use Tenable Cloud Security to continuously detect and prioritize these risks through infrastructure as code (IaC) scanning, and across runtime and identity layers.
Go beyond alerts with automated cloud security
Expose storage buckets, grant overly permissive roles, and configure networks insecurely.
Achieve end-to-end cloud-native security
Secure your entire application lifecycle by preventing misconfigurations in code, enforcing policies at runtime and automating remediation with full risk context.
Continuously detect misconfigurations
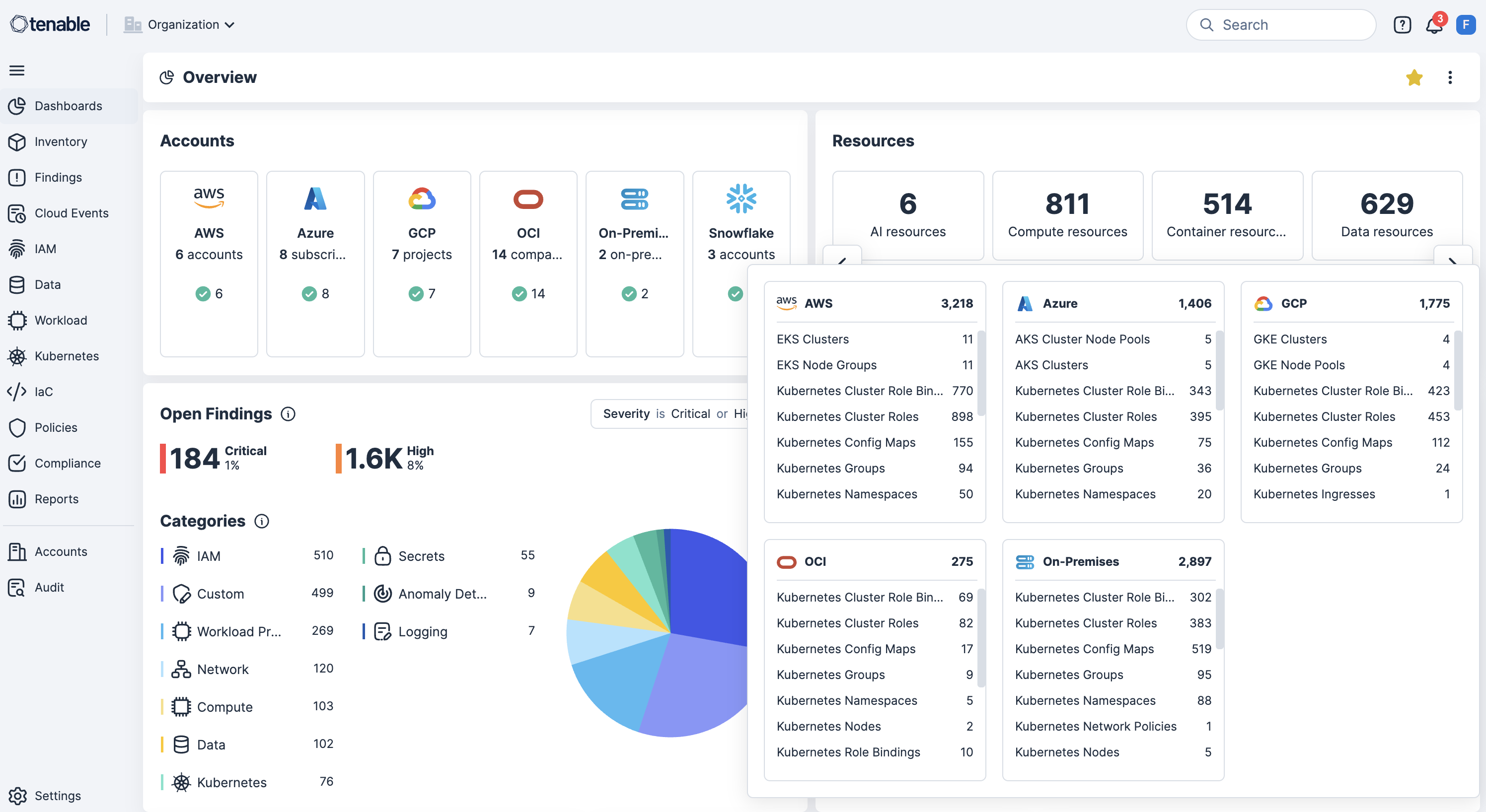
Continuously scan AWS, Azure, OCI, GCP, OCI and Kubernetes for misconfigurations, policy violations and publicly exposed resources to surface risks in real time.
Shift left with IaC scanning in CI/CD pipelines
Integrate IaC scanning and CI/CD pipeline tools to detect misconfigurations before deployment to reduce rework and prevent security drift.
Enforce security guardrails at Kubernetes deployment
Enforce security guardrails at the cluster level by blocking misconfigured workloads at deployment time to build in compliance and security from the start.
Use custom policies with automated response
Enable custom policy definition to detect excessive permissions or risky configurations on resources, then automatically trigger remediation workflows.
See contextual risk correlation with identity-aware remediation
Correlate misconfigurations with vulnerabilities, excessive permissions and sensitive data exposure, while mapping identities with cloud infrastructure entitlement management (CIEM) to enforce least privilege and accelerate remediation.
深入瞭解 Tenable Cloud Security
使用 [Tenable Cloud Security] 的自動化功能,讓我們免除了讓人筋疲力竭的手動流程,並且在幾分鐘內執行過去可能需要 2 或 3 位安全人員好幾個月時間才能完成的工作。
- Tenable Cloud Security
Tenable Cloud Security
利用可據以行動的雲端安全平台消除雲端曝險。
Tenable One
申請示範
以 AI 技術為後盾的全球領先曝險管理平台。
感謝您
感謝您對 Tenable One 有興趣。
我們的人員將盡快與您聯絡。
Form ID: 7469
Form Name: one-eval
Form Class: c-form form-panel__global-form c-form--mkto js-mkto-no-css js-form-hanging-label c-form--hide-comments
Form Wrapper ID: one-eval-form-wrapper
Confirmation Class: one-eval-confirmform-modal
Simulate Success